# lib
**Repository Path**: yingfeng_cto/lib
## Basic Information
- **Project Name**: lib
- **Description**: No description available
- **Primary Language**: Unknown
- **License**: Not specified
- **Default Branch**: main
- **Homepage**: None
- **GVP Project**: No
## Statistics
- **Stars**: 0
- **Forks**: 0
- **Created**: 2023-12-18
- **Last Updated**: 2023-12-18
## Categories & Tags
**Categories**: Uncategorized
**Tags**: None
## README
# 简介
实现广州大学图书馆的座位自动预约、自动签到, 让你不再烦恼总是挑不到座位或者忘记签到。该项目可实现**多个用户**同时预约、签到,只需要在 `info.py` 填上多个用户信息即可。
# 项目结构
~~~shell
├── README.md
├── json # 保存每个房间和座位的信息
│ ├── 101.json
│ ├── 202.json
│ ├── 203.json
│ ├── 204.json
│ ├── 205.json
│ ├── ........
├── libs
│ ├── __init__.py
│ ├── info.py # 保存个人信息
│ ├── rsa.py # RSA 加密算法的实现
│ └── source.py # 核心代码
├── requirements.txt # 依赖项
├── reserve.py # 预约
└── sign.py # 签到
~~~
# 运行
下面的教程部署在服务器或云函数, 如需用 Github Action 部署, 请查看
1. 克隆或者下载代码
2. 安装依赖
~~~shell
pip install -r requirements.txt -i https://pypi.tuna.tsinghua.edu.cn/simple
~~~
3. 修改 `libs\info.py`文件,填上自己的学号、密码以及要预约的座位号
4. 运行 `reserve.py`即可预约,运行 `sign.py`可签到
~~~shell
python reserve.py
~~~
~~~shell
python sign.py
~~~
# 待实现
- [ ] 一楼研讨间的预约和签到
- [ ] 五楼研讨间的预约和签到
- [x] 能自动签到对应预约的座位
- [ ] 摈弃 json 文件, 座位 ID 根据请求查询
- [x] 用户可自定义预约时间
# 部署
> 为了实现自动预约 + 自动签到, 需要每天定时执行预约和签到脚本。可以部署到**自己的电脑**、**服务器**、**云函数**、**GitHub Actions**。(若要部署到自己的电脑, 则需要一直开机)
* `reserve.py`预约脚本可于每天早上 6:15:40 执行, 因为系统每天 6:15 开放预约
* `sign.py`签到脚本可于预约时间的1分钟后执行, 比如预约 8:30~12:30, 可 8:31 执行签到
1. 部署到 Windows 的可以使用计划任务定时执行脚本 (自行百度)
2. 部署到 Ubuntu/CentOS 服务器的可以使用 `crontab` 定时执行脚本 (自行百度)
3. **推荐部署到云函数(腾讯云函数、阿里云函数都行), 因为它们有免费额度, 相当于白嫖**
这里以阿里云函数为例
1. 打开[阿里云官网](https://www.aliyun.com/), 注册阿里云账号
2. 打开[函数计算页面](https://www.aliyun.com/product/fc)

3. 点管理控制台
4. 选择服务及函数,再点击创建服务,随便给个名字,例如我取名叫 `Library`

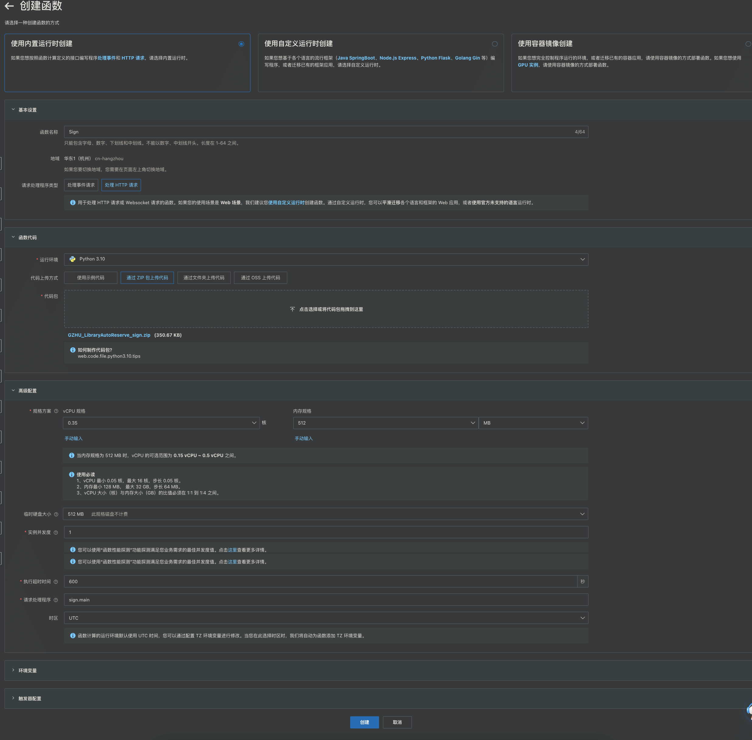
5. 创建`两个函数`,分别用于预约和签到。
* 创建函数的方式:使用内置运行时创建
* 函数名称:可以叫做 `Reserve` 和 `Sign`,随意
* 请求处理程序类型:处理 HTTP 请求
* 运行环境:Python 3.8 以上就行
* 代码上传方式:可以选择通过文件夹 或 zip 包上传代码,反正上传代码就行
* 执行超时时间:160 以上
* 请求处理程序: 分别是`reserve.main`、`sign.main`(即执行 rserve.py 里的 main 函数和 sign.py 里的 main 函数)
* 其余参数默认即可


两个函数示例:

6. 点击打开终端,输入以下命令安装依赖项
* `-t .`: 表示将依赖安装置该目录下
* `-r `: 指定对应的 requirements.txt 文件, 去安装这个文件里面的包
~~~shell
pip install -t . -r requirements.txt -i https://pypi.tuna.tsinghua.edu.cn/simple
~~~

7. 配置触发器
* 触发器类型:选择异步调用
* 触发器名称:随便起个
* 预约函数的触发方式可以选我这个,我这个是每天 6:15:20 触发的意思
~~~shell
CRON_TZ=Asia/Shanghai 20 15 6 * * *
~~~

* 签到函数的触发方式,我这个是每天的 8:21、8:31、8:35、8:55、12:31、13:55、16:31、20:31... 触发,弄这么多个触发点是为了以防万一签到失败,多来几次
~~~shell
CRON_TZ=Asia/Shanghai 0 21,30,35,55 8,12,13,16,20 * * *
~~~
8. 代码上传后记得点击部署,也可以点一下测试函数看看能不能正常运行,只要有输出就说明正常,`不用管它的报错`

# 运行示例
* 预约成功示例
* 签到成功示例
